空气能热水器工作原理:商用亿万28工作原理

空气能热水器也叫空气源热水器或者空气源热泵。相信大家都了解空调,空调制冷的同时主机排出的是热风,空气能热水器工作原理与其相反,它制取热水排出的是冷风。空气能热水器是目前世界上最先进、能效比最高的制热设备之一,它根据逆卡诺循环原理,采用电能驱动,通过传热工质把空气中无法被利用的低品位热能有效吸收,并将吸收回来的热能提升至可用的高品位热能并释放到水中的设备。在不同的工况下空气能热水器每消耗1kW电能就从低温热源中吸收2~6kW的 免费热量,节能效果非常显著。

空气能热水器工作原理:商用亿万28工作原理-亿万28厂家

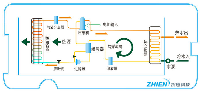
亿万28热水器压缩机把低温低压气态冷媒转换成高压高温气态,压缩机压缩功能转化的热量为Q1,高温高压的气态冷媒与水进行热交换,高压的冷媒在常温下被冷却、冷凝为液态。这过程中,冷媒放出热量用来加热水,使水升温变成热水。水吸收的热为Q3,高压液态冷媒通过膨胀阀减压,压力下降,回到比外界低的温度,具有吸热蒸发的能力。低温低压的液态冷媒经过蒸发器(空气热交换器)吸收空气中的热量自身蒸发,由液态变为气态,冷媒从空气中吸收的热为Q2。吸收了热量的冷媒变成低温低压气体,再由压缩机吸入进行压缩,如此往复循环,不断地从空气中吸热,而在水侧换热器放热,制取热水。这个循环过程由亿万28(主机)机组来完成。亿万28作为高效集热并转移热量的系统装置,可以把压缩机所消耗的电力变为五倍范围内的热能(即Q1+Q2=Q3的道理)。

空气能热水器工作过程:进入蒸发器吸收热量前状态:低温低压的液体→通过蒸发器吸收空气中的热量(气化)→制冷剂变成低温低压的气体→通过压缩机做功压缩→变成高温高压气体→经过换热器跟水交换热量→变成低温高压的液体→经过节流装置节流→变成变成低温低压的液体→进入蒸发器重复循环该过程

空气能热水器工作原理:商用亿万28工作原理-亿万28厂家

常温型热泵热水机工作原理

空气能热水器工作原理:商用亿万28工作原理-亿万28厂家

超低温型热水机组工作原理

系统结构图

空气能热水器工作原理:商用亿万28工作原理-亿万28厂家

循环式热泵热水机组系统原理图

空气能热水器工作原理:商用亿万28工作原理-亿万28厂家

直热循环式热泵热水机组系统原理图

空气能热水器工作原理:商用亿万28工作原理-亿万28厂家

泳池、泡池、温泉热泵热水机组系统原理图

空气能热水器工作原理:商用亿万28工作原理-亿万28厂家

循环式水源热泵热水机组系统原理图

空气能热水器工作原理:商用亿万28工作原理-亿万28厂家

直热循环式水源热泵热水机组系统原理图

空气能热水器工作原理:商用亿万28工作原理-亿万28厂家

空气+水源热泵热水机组系统原理图

 

空气源热泵机组主要部件简介

空气源热泵机组主要部件

空气源热泵机组主要部件

压缩机

压缩机(也有人称之为“蒸气泵”)是一种将低压气体提升为高压气体的从动的流体机械装置,是制热系统的心脏。它从吸气管吸入低温低压的制冷剂气体,通过电机运转带动活塞对其进行压缩后,向排气管排出高温高压的制冷剂气体,为制热循环提供动力,从而实现压缩→冷凝(放热)→膨胀→蒸发(吸热)的制热循环。

冷凝器

冷凝器为制热系统的机件,属于换热器的一种,能把气体或蒸气转变成液体,将管子中的热量,以很快的方式,把水加热。气体通过一根长长的管子(通常盘成螺线管),让热量散发到四周的水中,铜之类的金属导热性能强,常用于输送蒸气。为提高冷凝器的效率经常在管道上附加热传导性能优异的散热片,加大散热面积,以加速散热。冷凝器工作过程是个放热的过程,所以冷凝器温度都是较高的。

蒸发器

蒸发器是制热四大件中很重要的一个部件,经过压缩、液化,低温的制冷剂通过蒸发器,与外界的空气进行热交换,“气”化吸热,降低周围空气的温度,以达到吸收空气中能量的目的。

膨胀阀

膨胀阀(节流阀)是在制热系统中通过改变节流截面或节流长度,达到控制制冷剂流量的装置,一般安装于蒸发器和储液筒之间。膨胀阀(节流阀)使中温高压的液体制冷剂通过其节流成为低温低压的湿蒸汽,然后制冷剂在蒸发器中吸收外界空气中的热量。膨胀阀(节流阀)通过蒸发器末端的过热度变化来控制阀门流量,防止蒸发器面积利用不足和敲缸现象的发生。

空气能(空气源)热水器优点

1. 环保、省电,因为空气能热水器不使用燃气,便不会产生废气,从而不会对臭氧层进行破坏,还因为它省电,而每减少消耗一度电量,可以减少发电时的1.5磅的二氧化碳产生,也就可以减少对臭氧层破坏。所以使用空气能热水器也就可以延缓“地球变暖”。它还可以起到净化室内空气的作用。

2.高效除湿、方便舒适,每天24小时最大除湿量在6-8公斤,梅雨及阴雨天气效果更加明显,尤其适合潮湿的南方天气。全年候不管阴晴雨雪,全天候24小时不间断连续自动提供热水,比一般太阳能热水器还要方便。

3.安全,空气能热水器不利用燃气,所以完全可以排除一氧化碳中毒的安全隐患。也不会用电加热棒加热,排除漏电的可能性。所以更加安全。

4.实现系统运行自动化;自动运行,无需值守,自带温控装置和保温层,可自动补水、加热、断电,可24小时提供热水。用户在任何天气条件下,在任何时候都可享用热水。

5.使用寿命长、成本低。维护费用低,使用寿命长达15年以上,设备性能稳定。运行安全,自动化程度高,该空气能热水器采用间接加热方式,运行安全靠;自动化程度高。运行成本低:节能效果突出,投资回报期短,该产品与常规产品相比可节省70%的能源。

6.适合各类团体热水工程使用,可实现无人值守,全自动运行,集中供应热水配有水温、水位显示。

7.性能稳定,不受环境影响,产品一年四季全天候运行,不受夜晚、阴天、下雨及下雪等恶劣天气的影响,可以实现全年365天,全天24小时制热水。